Overview
Bridging the Gap in Multi-Cloud Visibility.
As a core component of LM's new Cost Optimization (CO) product, which empowers ITOps and FinOps to monitor their cloud costs and saving costs by adjusting underused or oversized resources, Billing enhances LM’s Cloud Infrastructure monitoring by visualizing expenditures and enabling users to slice and dice data. This allows for deep-drills into the specific contributors and drivers behind shifting cloud costs.
The product suite encompasses a comprehensive landing page, Cost Optimization Recommendations, Cost Explorer, and Budgets. To establish a robust foundation, we prioritized the design and development of Billing Widget, the modular dashboard visualizations that serve as the primary entry point for cost transparency across the platform.
In the following three months, I collaborated closely with an agile team and shipped 8 visualizations. They became the foundation for the cost landing page and Cost Explorer, and we made the value of the platform undeniable:

$750K+
New Annual Recurring Revenue

21
New enterprise subscriptions

40%
Expand the cloud monitoring of existing customers by up to

53%
Reduced clicks to create billing visualization by
Why it matters
Build a full observability platform and reduce user frictions.
The goal of this project was to bridge a critical gap in our observability platform: a native, cost-focused monitoring tool for infrastructure. In this context, cost is more than just a financial metric. It is a primary indicator of deployment efficiency and resource health.
The existing solution relied on an external AWS QuickSight integration that was disconnected from the user's primary workflow, resulting in low engagement and high maintenance costs. My mission was to eliminate this friction by designing a customizable, end-to-end cost monitoring experience that feels native to the LogicMonitor ecosystem, allowing users to analyze efficiency and spend without leaving the platform.
Business goals & metrics
Increase ARR (Annual Recurring Revenue)
Increase account adoption
Reduce costs (3rd party integration)
cONSTRAINTS
Platform consistency and tight timeline

Platform consistency and technical limitations.
A major constraint was integrating the billing experience into the existing LogicMonitor Dashboard ecosystem. The platform was originally architected for infrastructure performance metrics, meaning its time granularity and filtering logic didn't align 100% with cost-management use cases. It requires careful handling without breaking the platform consistency.

Tight timeline
The primary challenge was a compressed 90-day timeline. Because a legacy QuickSight dashboard already existed, stakeholders initially perceived the design effort as a simple migration rather than a full reimagining. I had to balance intense engineering pressure for immediate delivery with the need to ensure these foundational components were scalable and truly user-centric, rather than just duplicating the previous tool's limitations.
Design plan
Plan design phases
Faced with a tight timeline, I collaborated with Charlie to restructure the design into three phases. This approach mirrored the dashboard’s modular widget architecture, allowing the team to utilize an Agile workflow and ensure an on-time delivery.

Design considerations
Key Design Pivots
Given the aggressive launch timeline, I focused on improving some key experiences:
How might we enable users to create Billing widgets intuitively?
Different from traditional metric widgets that ask users to select a visualization as a widget and manually select datapoint from resources, the experience for Billing widget is more intuitive and simplified. Users may directly visualize the charts for selected costs data and use filters to scope the costs.
Taking creating a donut chart for the costs as an example- in the traditional widget creation experience, it takes at least 17 clicks. With billing widget, the clicks are reduced to 8 clicks. Users efforts are greatly reduced when creating multiple visualizations for the same segment of costs - a typical use case for observing cloud costs - in that they only need to copy an established widget and change the visualization.


Before
After
With growing types of visualizations, it's difficult to identify the visualization quickly. Also for bar charts, we have 4 variations (bar chart, column chart, stacked chart, and side-by-side chart), which makes it even more difficult for users to identify the visualization easily. As a result, I used Chart Type to help users select the visualization.
With users' selection of direction and grouping, the bar chart illustration will change accordingly.
How might we enable users to identify top cost contributors?
In the legacy version of donut chart, the "Drill-down" experience was a major friction point for users. It made users easily feel lost within the data hierarchy, as there was no persistent visual indicator of their current filter state or depth. The visual clutter from overlapping labels and non-intuitive icon-based navigation further increased the cognitive load.
In the redeisgn, my goal is making sure users could clearly understand the cost and the contributed resources. I introduced a breadcrumb-style navigation system within the widget. This provides an immediate mental map, allowing users to see their active filters and navigate back to higher levels with a single click. I shifted the interaction model so that the chart components themselves act as the primary navigation triggers, making the discovery process more tactile and intuitive.

How might we speed up the discovery of cost spikes?
Beyond standard time-series charts, we introduced "Top Mover" and "Cost trend over time" visualizations that allow users to identify the increments and top movers across selected time range. It helps teams to capture the infrastructure with drastic and unexpected changes in costs, and identify billing anomalies or corresponding infrastructure issues immediately.

How might we make it transparent about the expected results and ccommodate the needs of FinOps?
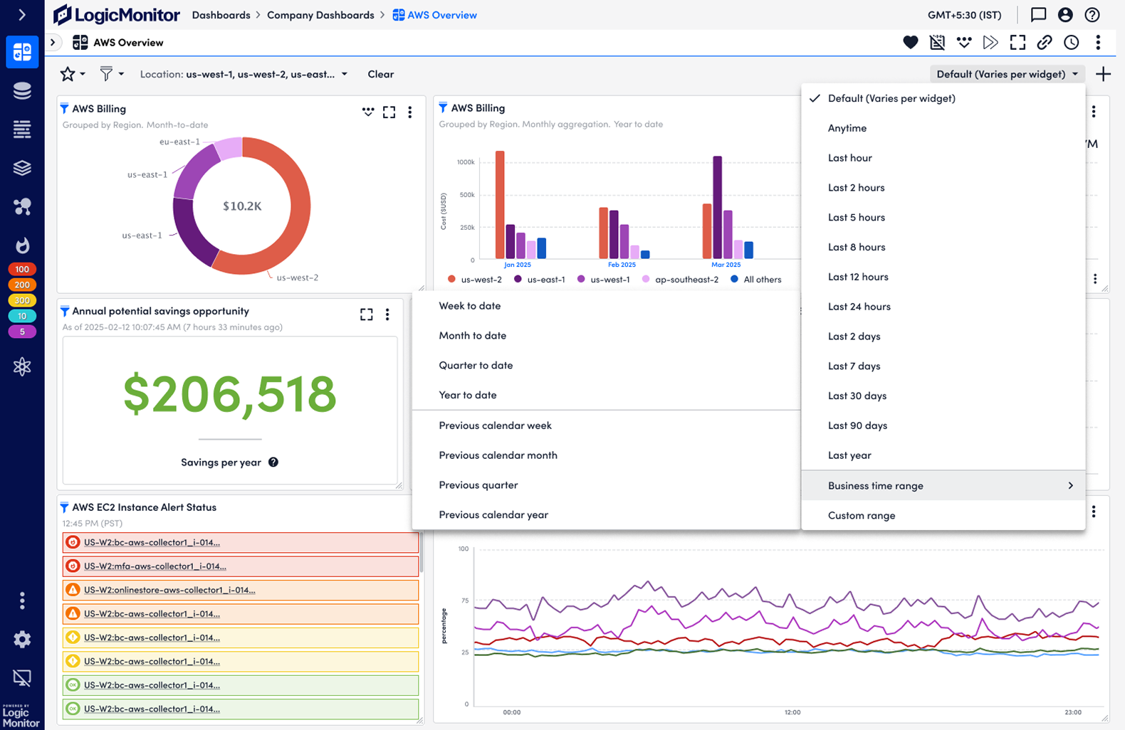
Standard infrastructure metrics typically operate on minute-by-minute granularity. However, cloud billing data is inherently tied to calendar-based units like days or months, where natural business cycles are critical.
To bridge this gap, I introduced a dedicated Business Time Range option. It defaults to the preferred granularity for cost observation while maintaining consistency with our core platform. I also prioritized graceful degradation: when a user selects a time range that doesn't align with billing cycles, the interface provides clear, instructional 'empty states' rather than just showing broken data. This ensures users understand the data limitations and know exactly how to adjust their time filters to get the insights they need.
More stories behind!
Get in touch for more details 📭